Skip to main content
This page describes how to manage billing for your LangSmith organization:

Set up billing for your account

Before using this guide, note the following:
  • If you are interested in the Enterprise plan, please contact sales. This guide is only for our self-serve billing plans.
  • If you created your LangSmith organization before pricing was introduced on April 2nd, 2024, please skip to the final section.
To set up billing for your LangSmith organization, navigate to the Usage and Billing page under Settings. Depending on your organization’s settings, there are different setup guides:

Developer Plan: set up billing on your personal organization

Personal organizations are limited to 5000 traces per month until a credit card is added. You can add a credit card on the Plans and Billing page as follows:
  1. Click Set up Billing
  1. Add your credit card information. After this step, you will no longer be rate limited to 5000 traces, and you will be charged for any excess traces at rates specified on the pricing page.

Plus Plan: set up billing on a shared organization

If you have not yet created an organization, you need to follow this guide before setting up billing. The following steps assume you are already in a new organization.
You can’t use a new organization until you enter credit card information. After you complete the following steps, you will gain complete access to LangSmith.
  1. Click Subscribe on the Plus page.
    If you are a startup building with AI, instead click Apply Now on the Startup Plan. You may be eligible for discounted prices and a free, monthly trace allotment.
  1. Review your existing members. Before subscribing, LangSmith lets you remove any added users that you do not want to be included in the bill.
  1. Enter your credit card information. Then, enter business information, invoice email, and tax ID. If this organization belongs to a business, check the This is a business checkbox and enter the information accordingly.
For more information, refer to the Update your information section. Once this step is complete, your organization will have access to the rest of LangSmith.

Set up billing for accounts created before pricing introduction

If you joined LangSmith before pricing was introduced on April 2, 2024, you have the option to upgrade your existing account to set up billing. If you did not set up billing by July 8, 2024, then your account is now rate limited to a maximum of 5,000 traces per month.
  1. Navigate to the Settings page.
  2. Click Set up Billing.
  1. Enter your credit card information. If you are on a Personal organization, this will add you to the Developer plan. If you are on a shared organization, this will add you to the Plus plan. For more information, refer to the guides for the Developer or Plus plans respectively, starting at step 2.
  2. Claim free credits as a thank you for being an early LangSmith user.

Update your information

To update business information for your LangSmith organization, head to the Usage and Billing page under Settings and click on the Plans and Billing tab.
Business information, tax ID, and invoice email can only be updated for the Plus and Startup plans. Free and Developer plans cannot update this information.

Invoice email

To update the email address for invoices, follow these steps:
  1. Navigate to the Plans and Billing tab.
  2. Locate the section beneath the payment method, where the current invoice email is displayed.
  3. Enter the new email address for invoices in the provided field.
  4. The new email address will be automatically saved.
You will receive all future invoices to the updated email address.

Business information and tax ID

In certain jurisdictions, LangSmith is required to collect sales tax. If you are a business, providing your tax ID may qualify you for a sales tax exemption.
To update your organization’s business information, follow these steps:
  1. Navigate to the Plans and Billing tab.
  2. Below the invoice email section, you will find a checkbox labeled Business.
  3. Check the Business checkbox if your organization belongs to a business.
  4. A business information section will appear, allowing you to enter or update the following details:
    • Business Name
    • Address
    • Tax ID for applicable jurisdictions
  5. A Tax ID field will appear for applicable jurisdictions after you select a country.
  6. After entering the necessary information, click the Save button to save your changes.
This ensures that your business information is up-to-date and accurate for billing and tax purposes.

Optimize your tracing spend

You may find it helpful to read the following pages, before continuing with this section on optimizing your tracing spend:
Some of the features mentioned in this guide are not currently available on Enterprise plan due to its custom nature of billing. If you are on the Enterprise plan and have questions about cost optimization, reach out to your sales rep or support@langchain.dev.
You will learn how to optimize existing spend and prevent future overspend in LangSmith, which includes:
  1. Reducing existing costs with data retention policies.
  2. Preventing future overspend with usage limits.
This tutorial will use an existing LangSmith organization with high usage. You can transfer the concepts from this example to your own organization. The example organization has three workspaces, one for each deployment stage (Dev, Staging, and Prod):

Understand your current usage

The first step of any optimization process is to understand current usage. LangSmith provides two ways to do this: Usage graph and Invoices.

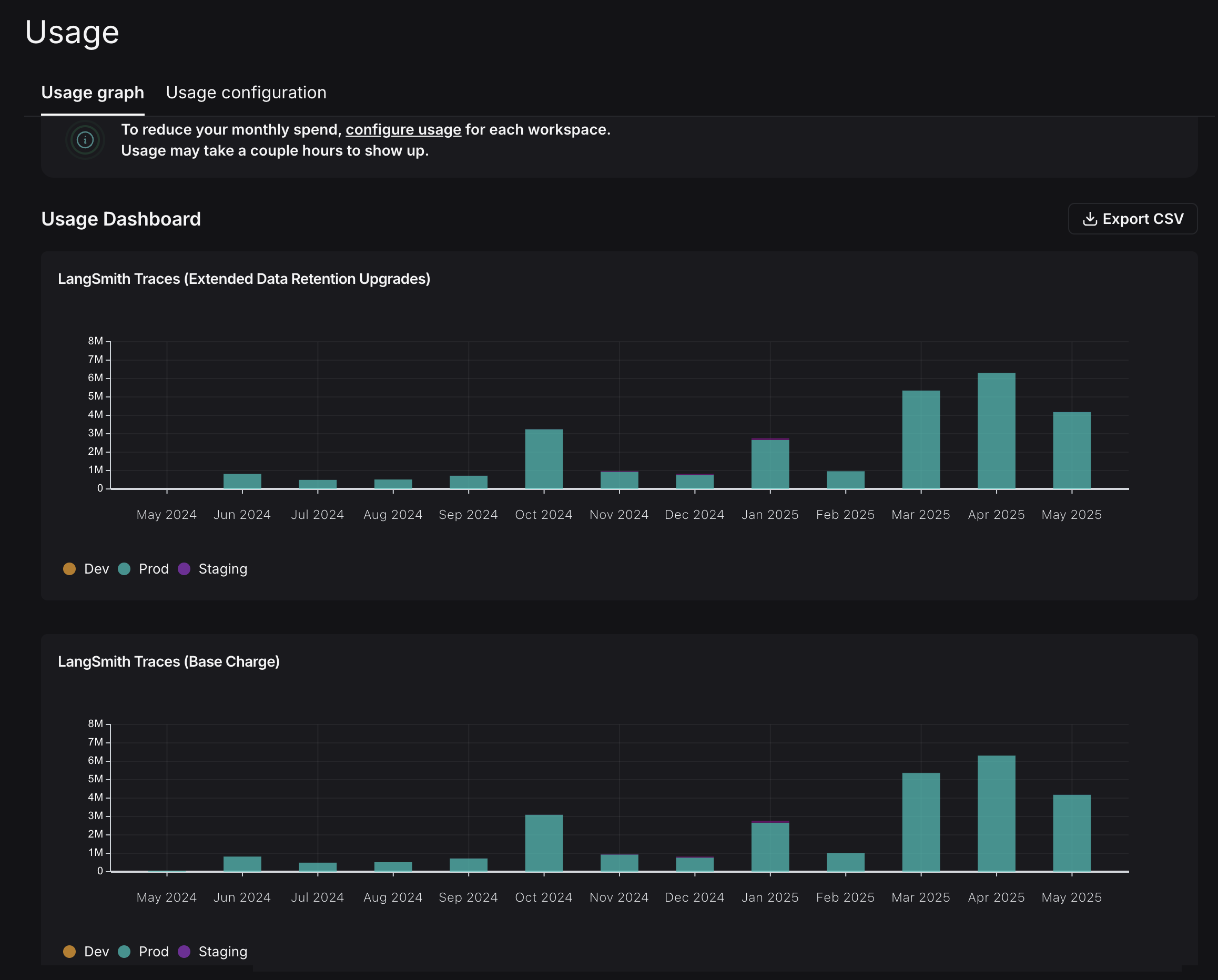
Usage graph

The usage graph lets you examine how much of each usage-based pricing metric you have consumed. It does not directly show spend (which you will review later in the draft invoice). You can navigate to the usage graph under Settings -> Usage and Billing -> Usage Graph. This graph shows that there are two usage metrics that LangSmith charges for:
  • LangSmith Traces (Base Charge): tracks all traces that you send to LangSmith.
  • LangSmith Traces (Extended Data Retention Upgrades): tracks all traces that also have our Extended 400 Day Data Retention.
For more details, refer to the data retention conceptual docs. Notice that these graphs look identical, which you will review later in the tutorial. LangSmith Traces usage is measured per workspace, because workspaces often represent development environments (as in the example), or teams within an organization. As a LangSmith administrator, you may want to understand spend granularly per each of these units. In this case where you just want to cut spend, you can focus on the environment responsible for the majority of costs first for the greatest savings.

Invoices

You understand what usage looks like in terms of traces, but you now need to translate that into spend. To do so, navigate to the Invoices tab. The first invoice that will appear on screen is a draft of your current month’s invoice, which shows your running spend thus far this month.
LangSmith’s Usage Graph and Invoice use the term tenant_id to refer to a workspace ID. They are interchangeable.
In the GIF, you’ll see that the charges for LangSmith Traces are broken up by “tenant_id” (i.e., workspace ID), which means you can track tracing spend on each of the workspaces. In the first few days of June, the vast majority of the total spend of roughly $2,000 is in the production workspace. Further, the majority of spend in that workspace was on extended data retention trace upgrades. These upgrades occur for two reasons:
  1. You use extended data retention tracing, which means by default your traces are retained for 400 days.
  2. You use base data retention tracing and use a feature that automatically extends the data retention of a trace. (Refer to the Auto-Upgrade conceptual docs.)
Given that the number of total traces per day is equal to the number of extended retention traces per day, it’s most likely the case that this organization is using extended data retention tracing everywhere. As a result, start by optimizing the retention settings.

Optimization 1: manage data retention

LangSmith charges differently based on a trace’s data retention, where short-lived traces are an order of magnitude less expensive than ones that last for a long time. In this optimization, you’ll learn how to get optimal settings for data retention without sacrificing historical observability, and see the effect it has on the bill.

Change org level retention defaults for new projects

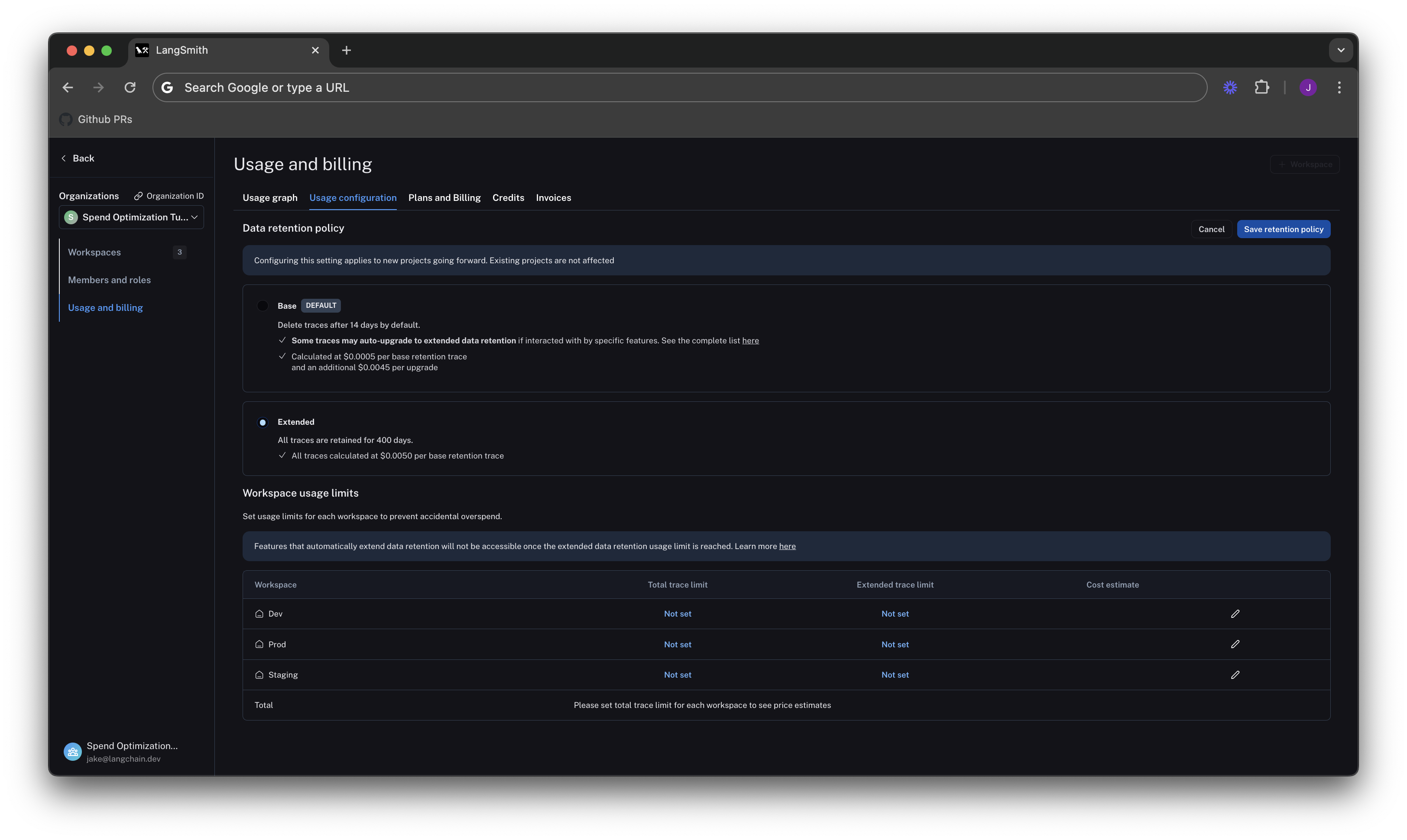
Navigate to the Usage configuration tab, and look at the organization level retention settings. Modifying this setting affects all new projects that are created going forward in all workspaces in the organizaton.
For backwards compatibility, older organizations may have this defaulted to Extended. Organizations created after June 3rd, 2024 have this defaulted to Base.

Change project level retention defaults

Data retention settings are adjustable per project on the tracing project page. Navigate to Projects > Your project name > Select Retention and modify the default retention of the project to Base. This will only affect retention (and pricing) for traces going forward.

Apply extended data retention to a percentage of traces

You may not want all traces to expire after 14 days. You can automatically extend the retention of traces that match some criteria by creating an automation rule. You might want to apply extended data retention to specific types of traces, such as:
  • 10% of all traces: For general analysis or analyzing trends long term.
  • Errored traces: To investigate and debug issues thoroughly.
  • Traces with specific metadata: For long-term examination of particular features or user flows.
To configure this:
  1. Navigate to Projects > Your project name > Select + New > Select New Automation.
  2. Name your rule and optionally apply filters or a sample rate. For more information on configuring filters, refer to filtering techniques.
When an automation rule matches any run within a trace, then all runs within the trace are upgraded to be retained for 400 days.
For example, this is the expected configuration to keep 10% of all traces for extended data retention: If you want to keep a subset of traces for longer than 400 days for data collection purposes, you can create another run rule that sends some runs to a dataset of your choosing. A dataset allows you to store the trace inputs and outputs (e.g., as a key-value dataset), and will persist indefinitely, even after the trace gets deleted.

See results after 7 days

While the total amount of traces per day stayed the same, the extended data retention traces was cut heavily. In the invoice, the spend reduced to roughly $900 in the last 7 days, as opposed to $2,000 in the previous 4. That’s a cost reduction of nearly 75% per day.

Optimization 2: limit usage

In the previous section, you managed data retention settings to optimize existing spend. In this section, you will use usage limits to prevent future overspend. LangSmith has two usage limits: total traces and extended retention traces. These correspond to the two metrics tracked on the usage graph. You can use these in tandem to have granular control over spend. To set limits, navigate back to Settings -> Usage and Billing -> Usage configuration. There is a table at the bottom of the page that lets you set usage limits per workspace. For each workspace, the two limits appear, along with a cost estimate: Start by setting limits on production usage, since that is where the majority of spend comes from.

Set a good total traces limit

Picking the right total traces limit depends on the expected load of traces that you will send to LangSmith. It is important to consider potential growth before setting a limit. For example:
  • Current Load: The gen AI application is called between 1.2-1.5 times per second, and each API request has a trace associated with it, meaning it logs around 100,000-130,000 traces per day.
  • Expected Growth in Load: The expectation is that this will double in size in the near future.
From these assumptions, you can calculate an approximate limit:
limit = current_load_per_day * expected_growth * days/month
      = 130,000 * 2 * 30
      = 7,800,000 traces / month
Click on the edit icon on the right side of the table for the Prod row to enter the limit.
When set without the extended data retention traces limit, the maximum cost estimator assumes that all traces are using extended data retention.

Cut maximum spend with an extended data retention limit

From Optimization 1, you learned that the easiest way to cut cost was through managing data retention. The same is true for limits. If you only want to keep roughly 10% of traces to be around more than 14 days, you can set a limit on the maximum high retention traces you can keep. This would result in .10 * 7,800,000 = 780,000. The maximum cost is cut from ~40k per month to ~7.5k per month, because you no longer allow as many expensive data retention upgrades. This ensures that new users on the platform will not accidentally cause cost to balloon.
The extended data retention limit can cause features other than traces to stop working once reached. If you plan to use this feature, read more about its functionality and side effects.

Set dev/staging limits and view total spent limit across workspaces

Following a similar logic for the dev and staging environments, you can set limits at 10% of the production limit on usage for each workspace. While this works with this usage pattern, setting good dev and staging limits may vary depending on your use case with LangSmith. For example, if you run evals as part of CI/CD in dev or staging, you may want to be more flexible with your usage limits to avoid test failures. With the limits set, LangSmith shows a maximum spend estimate across all workspaces: You can use the cost estimate to plan for your invoice total.

Summary

If you have questions about further optimizing your spend, please reach out to support@langchain.dev.
I